About Us
实现供热计量智能化、系统调控自动化、住户用热自主化、政府监管科学化,从而达到供热稳定、高效节能、绿色环保的最终目的。
通过信息系统与物理供热系统在供热生产运营过程中的深度融合, 构建物联感知测量、按需舒适供热、多能互补协调、动态优化决策、精准平衡调控的供热生产与消费的智慧模式。

监控数据
监控数据汇总

监控数据
详细监控数据
分布式变频系统
简介:
- 分布式变频热媒输配是近年来在供热领域兴起的一项革命性新技术,已被纳入国家标准。
- 实施方法是将热源的大功率循环泵换成小功率循环泵,在各热力站的一次侧加装热网泵,取消调节阀;本质是将 热源大泵推送热媒的方式,改变为各热力站的热网泵从管道中抽取热媒。
- 分布式变频供热系统中,热源泵完成热媒在热源内部的循环,热网泵完成热媒在各热力站和热源间的循环,热用 户泵完成用户侧的循环。
- 分布式变频技术涵盖集中供热所有环节的工艺、自控和监控。为了做到全网水力平衡,热量合理分配,所有水泵 必须依照该理论和技术,变频调速,智能控制。


优势:
- 节电节热:相比传统方案,消除了无效电耗,总装机功率减少 1/3—2/3;采用智能变 频运行,总节电率最高可达 80%。热耗降到最低水平。供热面积越大,节能效果越明显。
- 各热力站独立运行,可调可控;一次管网自动调平衡,轻易解决冷热不均问题。
- 应用灵活:供热系统不论是新建,整体改造,局部改造,还是新增面积,都适用。
- 热源泵,热网泵,热用户泵均智能变流量调节,做到按需供热。
- 热力站现场控制,无人值守。
- 热网监控中心实现全网运行参数远程监控,统一调控和调度管理。
分布式变频混水技术的优势:
- 投资少:总装机少,各热力站无板换,无补水,无软化,无减压调节阀; 结构简单,装配灵活,占地小。
- 节能潜力大:压头损耗小且无热损耗;可利用的一次水温度范围大,对 热源品质要求不高。
- 运行简单,维护维修简易。
- 多种混水型式及相应的高层直连技术,可以满足不同的定压需求,尤其 适合管网落差大、供热负荷多样的复杂地区。

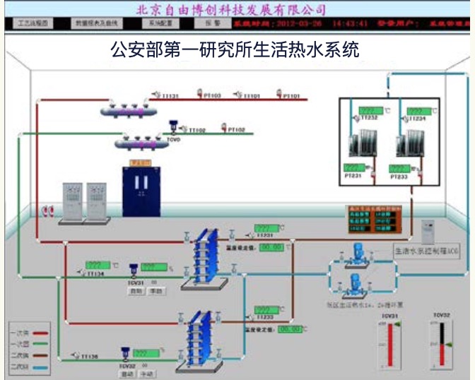
供热智能监控系统——工作站
简介:
- 小型工作站:实时监测运行数据,对生产工艺流程、运行参数予以仿真画面展示,故障报警和保护,数据记录, 并能有线 / 无线联网通讯,数据上传,且能对热力站现场设备远程下达指令,可以进行手动操作,自动控制,参 数设定。
- 中型工作站:除小型工作站功能外,还能完成数据存储,历史查询,报表生成和打印,趋势曲线,统计分析,网络发布, 更重要的是能做到数据挖掘,算法处理,进行故障自诊断,预警预测,优化系统,指导运行,达到最佳状态。
- 大型工作站:即热网监控中心,实现全网远程集中监控,调度指挥,量化管理,推进智能热网,最终保障供热系 统的安全,稳定,节能,高效运行。
- 供热大网的所有节点,热源(锅炉房、热电厂),换热首站,热力站,热用户等子系统均可建立本系统的工作站, 配合或直接代替现场 DCS 控制系统,完成数据监测、控制和远传,实现无人值守;整个大网应建立热网监控中心。


热力站工艺和控制系统
简介:
- 热力站,又称换热站,是热网系统的核心,将一次侧蒸汽或高温水通过 热交换器换成二次侧的低温水,给用户供热;可分为间接连接(板换) 和直接连接(混水)。
- 热力站设备包括:远传监控变频柜(含供热智能控制器)、板换、水 泵、调节阀、传感器等,可集成为板换换热机组和混水换热机组。热力 站控制系统既能独立工作,又能接受热网监控中心的调度指导。

技术核心:
- 核心思想:无人值守,安全运行,智能控制,按需供热
- 控制策略:根据外温(气候)变压差变流量变温度的质、量并调方式, 以根据热负荷变化调节供热量
- 控制方式:理论曲线,经验修正,回水温度、室温、气候等因素参与 修正,分阶段分时段分区域控制,平均温度控制,上下限控制等
- 一次侧和二次侧的联动解耦控制
- 补水定压变频调节
- 高层直连控制:防止倒空

混水换热系统:
- 工艺设计:根据水压图,与调节阀组合,有分布式变频混水、回水加 压、供水加压、旁通加压等多种类型
- 控制策略:压差控制基础上控制混水比
- 恒压控制:一次回水调节阀控制二次回水压力,保证不倒空不压坏

热网监控中心
- 地图浏览方式,直观,可以快速定位各热力站,查询工况;
- 全网水力热力工况监测、统计分析,标准水压图生成;
- 支持海量数据存储及数据分析和挖掘,如得出单位耗热量,单位耗电量等;
- 报警记录,日志,用户权限修改;
- 支持本地、远程或无线终端设备通过 Internet 网络访问;
- 支持 B/S 和 C/S 架构;
- 支持 ADSL 宽带、GPRS/CDMA/3G 无线等多种数据通讯网络;
- 根据系统参数和气象预报,预测采暖热负荷,给出温度、压力、 流量等的目标值,下达给热源和各热力站现场控制系统。

热源控制系统
- 燃烧的模糊控制,给煤、鼓引风的变频控制
- 锅炉辅助设备(除尘等)的自动化控制
- 循环泵转速、台数控制,旁通阀控制
- 自动补水——变频旁通补水定压工艺和自控
- 冷凝水箱和软化水箱液位控制
- 负荷预测算法控制出水温度和流量/压差
- 与各热力站流量、热量的匹配控制

DTCCM 系列智能模块
供热智能控制器
- 针对集中供热的控制思想、策略和算法;
- 多设备、多变量、大惯性(热水输送,热交换器,围护结构,散热器等长时滞)、非线性,决定了集中供热是多输入、多输出的多环随动智能节能控制系统;
- 充分考虑参数的渐变性和室温波动性;
- 供热专用控制算法与经典 PID、模糊控制、模型算法相结合;
- “可靠、简单、节能”。

换热机组与远传监控变频设备



DTCCM 数据采集系统
- 完成与符合标准 Modbus 协议设备的数据通讯,将数据实时展示,并存储到本机数据库。与其他软件不同的是:
- 能对站点、设备、变量进行复制、粘贴,极大缩短数采系统的开发周期;
- 有数据高级查询及导出功能;
- 内嵌功能强大的串口监视工具:带 ms 级时间标识,支持监视数据流导出;
- 能独立操作某个串口或设备,完成对系统的调试;
- 提供通用数据库接口供第三方软件访问。

